Leverage SLAs for enhanced data quality monitoring
With Service Level Agreements (SLAs) in Astro Observe, you can use monitoring and proactive alerting to help ensure the timeliness and freshness of the data your Apache Airflow pipelines deliver.
This guide covers:
- Options for implementing SLAs on Astro Observe.
- Use cases for setting up proactive alerting, timeliness SLAs, and freshness SLAs using Astro Observe.
Assumed knowledge
To get the most out of this guide, you should have an understanding of:
- What Airflow is and when to use it. See: Introduction to Apache Airflow.
- How to start an Astro trial and deploy Airflow dags to the platform. See: Start your Astro trial.
- Basics of the Astro Observe UI. See: Astro Observe overview.
Timeliness vs. freshness
Service Level Agreements (SLA) are a set of criteria data has to meet in order to meet a business goal related to a data product. In the context of data pipelines, SLAs are often used to monitor the timeliness and freshness of data. For example, a timeliness SLA might be defined to require that a data product has to be delivered everyday by 9am EST, while a freshness SLA might require that the data in the product is never older than 2 hours.
Depending on your use case, you might want to use Astro Observe to define SLAs to monitor your data product’s timeliness, freshness, or both.
Implementing SLAs on Astro Observe
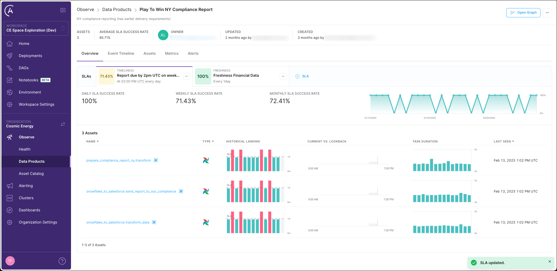
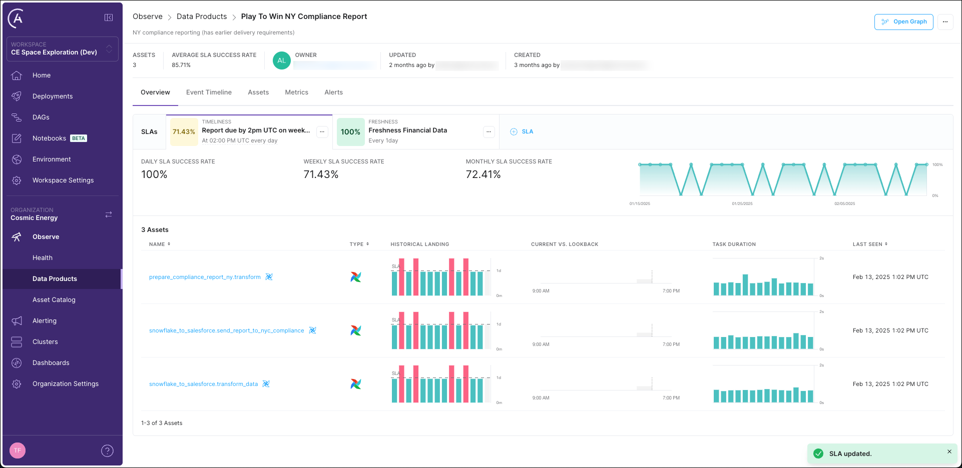
On Astro Observe you can define both, timeliness and freshness SLAs, on your Data Products. After creating an SLA you can set up proactive alerts to get notified when an SLA is at risk of being breached.
To set up an SLA on Astro Observe:
-
Click on the Overview tab of the Data Product you want to monitor and then on + SLA.

-
In the drawer that opens, fill out your SLA details:
- Name: a descriptive name for the SLA.
- Description: a brief description of the SLA, for example the business impact of missing it.
- SLA Type: choose between timeliness and freshness.
For a timeliness SLA, define:
- Days of the Week (UTC): the days on which the SLA should be evaluated.
- Verification Time (UTC): the time at which the SLA should be evaluated.
- Lookback Period: how recent the data needs to have been updated before the SLA evaluation time in order to be considered fresh. For example a lookback period of 1 hour means that the data needs to have been updated within the last hour at time of SLA evaluation to meet the SLA.
For a freshness SLA, define:
- Freshness Policy: how often the data needs to be updated. For example a freshness policy of 2 hours means that this SLA is breached if the data has ever not been updated for more than 2 hours.

-
Click Create SLA to save your SLA.
You can see how your data product performed with regards to its SLAs over time in the Overview tab of the Data Product.

For a more detailed tutorial that includes an example project, see Get started with Astro Observe.